当前位置:新闻动态 > 技术支持 > 定量控制系统详细功能介绍
定量控制系统功能介绍:
DQK自动控制定量罐装机/定量控制系统特别适用于车间配料、掺水、掺药、配料、定量注液及各种液体或气体的定量、定时控制。目前一些现在仍采用人工操作罐装/打料,同时也不想投入太多成本,就想提高工作效率的企业建议采用本系统。
定量控制系统详细介绍:


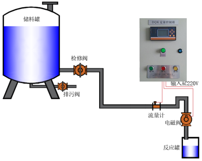
定量控制示意图:



定量控制订货须知:
1、选择合适的流量计:告之测量介质名称、测量管口径、工作压力和温度、流量范围或其他要求,我们给您选型;
2、说明控制的要求:如每次定量值的大小、每天控制的次数、是否每次控制的值都一样以及其他要求;
3、选择断流设备:如已有断流设备请告之其工作电源和功率,我们作量身订制;如需要我们提供断流设备也可以。在此我们建议断流设备请选择电磁阀或电动阀(在需要延时启动或关闭时)为佳,尽量不要控制泵,如要控制泵应在现场给泵的电源加接接触器,我们控制接触器的电源。同时在管道布置时,以液位差产生流动的动力源为zui好,这样在控制时为zui安全、测量精度也zui佳。